CFM is a system-level operational and logistical advantage — the foundation for digital frac optimization. Fewer deliveries, smaller footprint, greater consistency, and predictable costs across the entire pad.
Holistic approach to managing all chemicals for the best result and best value
Automated metering eliminates manual pour error stage to stage
Bulk dry pricing and precise dosing reduce per-stage variability
Click any highlighted zone on the pad to learn more about each component. This is a representative layout — actual pad configurations vary by operator and frac design.
Click any numbered hotspot to learn more about each component
The manned DriFlow unit (2.X or 3.X) serves as the central command for the CFM system. The operator controls chemical delivery rates and monitors all ancillary chemical pumping across the pad.
Storage and transport asset for dry product. Dispenses directly to the DriFlow unit on demand, ensuring precise FR and gel loadings as the job requires.
~6,000 gallon storage and transport assets for liquid chemicals on location. Each ISO is equipped with real-time volumetric telemetry for on-location and remote inventory monitoring.
CFM isn't just about the DriFlow unit — it's a complete rethinking of how chemical delivery integrates with the frac operation. These are the major operational advantages.
Bulk dry chemical storage in a single pneumatic trailer replaces rows of liquid totes. Less equipment on location means more room for pumping equipment, fewer hazards, and simpler logistics.
One bulk pneumatic delivery replaces dozens of tote deliveries per job. This directly reduces truck traffic to the pad, lowers lease road wear, and simplifies the logistics chain — especially in remote or tight-access locations.
Automated feeder metering and real-time rate control eliminate manual pour error. Every stage receives the same precise dosage — regardless of shift, crew, or environmental conditions — with full ROC visibility throughout.
Bulk dry FR pricing, combined with precision metering that eliminates overdosing, creates a reliable cost model per-stage. No tote waste, no rounding up, no surprise overages. CFM makes chemical spend predictable and auditable.
Centralized fluid management isn't just a logistical advantage — it's the prerequisite for true digital frac optimization. When chemical delivery is precise, automated, and connected, the data becomes actionable.
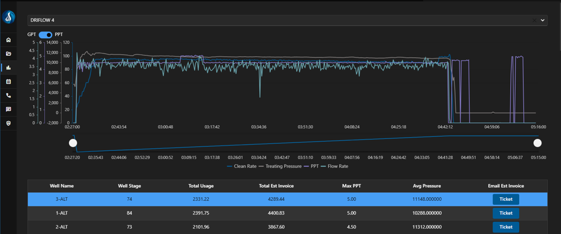
Every DriFlow unit streams live PPT, GPT, flow rate, and system status to the ROC and DCS360 platform. Stage data is captured and stored automatically.
When paired with differential pressure sensors, CFM enables direct FR% measurement — moving from dosage assumption to performance confirmation.
ROC technicians and DCS360 data provide the feedback loop to continuously improve FR selection, dosage strategy, and operational efficiency job over job.
Operators get live and historical job data in DCS360 — stage-level chemical usage, performance trends, and cost analytics in one dashboard.